產品中心
產品說明
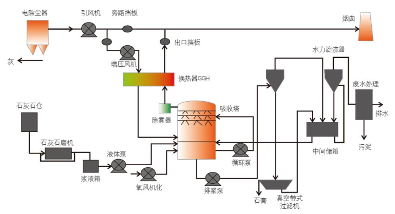
石灰石、石膏法脫硫
脫硫和脫硝簡單說就是用堿中和酸的過程,脫硫就是:脫去鍋爐煙氣中所含的二氧化硫;脫硝就是:脫去鍋爐煙氣中所含的氮氧化物; 脫硫的過程就是將堿性脫硫劑(如石灰石,CaO,氫氧化鈉等)制成漿液,與鍋爐煙氣混合二氧化硫遇水成酸,與堿性脫硫劑反應生成CaSO4(硫酸鈣)等脫硫終產物的過程脫硝與脫硫的原理類似,就是脫硝劑換為氨水或尿素。
基本原理
鍋爐引風機出來的煙氣進行換熱降溫,降溫后的煙氣進入吸收塔下部。吸收塔中的吸收劑石灰石漿液由塔的上部向下噴淋與向上流動的煙氣逆流混合,煙氣中的二氧化硫(SO2)與吸收漿液反應生成亞硫酸鈣同時進一步被鼓入的空氣中的氧氣(O2)氧化成硫酸鈣( CaSO4·2H2O)即石膏;脫硫后的潔凈飽和煙氣依次經過除霧器除去霧滴,由脫硫風機經煙窗排入大氣。
適用范圍
燃煤電廠煙氣脫硫、窯爐脫硫、化工尾氣脫硫等。
產品特點
★脫硫效率高;
★煤種及含硫量變化適應性廣;
★工藝技術成熟;
★脫硫副產品石膏可以利用;
★運行可靠穩定;
★市場占有率最高。
工藝流程

氧化鎂脫硫基本原理
濕法氧化鎂工藝主要由煙氣系統、漿液制備系統、洗滌及吸收系統、脫水及干燥系統等組成。裝置副產品的亞硫酸鎂在硫酸廠焙燒后生成氧化鎂返回脫硫裝置。
適用范圍
適用火力發電煙氣脫硫、煉鋼高爐煙氣脫硫等;氧化鎂富產區域具有-定的安裝優勢。
產品特點
★脫硫效率高;
★運行安全性、可靠性高;
★投資費用少,占地面積小;
★無二次污染;
★運行費用低;
★應用范圍廣。
工藝流程

- 上一篇:暫無
- 下一篇:脫硝
